公司新闻
Company News一个真实案例,看云祺如何应对勒索病毒
2020-12-10

12月7日云祺接到某集团反馈,其微信系统无法使用,登录到平台后发现其微信系统遭受勒索病毒入侵,存储数据、可执行程序等几乎所有类型的文件被加密,导致微信系统崩溃,无法正常运行。众所周知的是,勒索病毒入侵后,只能依靠支付巨额赎金获得密钥,才能找回被加密数据。

该集团为云祺用户,已在全公司部署了云祺备份系统,配置了定期备份任务。云祺技术人员接到反馈后,发现该用户微信系统勒索病毒入侵时间为6日凌晨4点,于是立即对其备份数据进行排查,确认最后一次备份成功时间点为12月5日23:30。

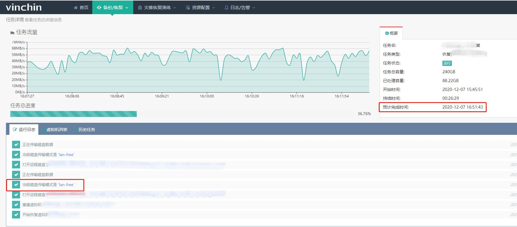
云祺对用户提出建议,利用云祺备份软件恢复其最后一次成功备份点,并于12月7日15:45分开始恢复,16:46分恢复完成,历时1小时1分钟,恢复有效数据206G。

用户微信系统启动正常运行,经过验证,云祺备份数据有效可用,且快速完成恢复任务,用户业务中断时间可控,降低对企业的损失。

勒索病毒将会长期存在于未来的IT世界里,传统的安全拦截系统并不能百分百确保成功拦阻拦病毒,侥幸心理更不可取,对于防止勒索病毒,目前普遍认可数据备份与恢复是应对勒索病毒的最佳解决方案。
云祺作为国内专业的云数据中心容灾备份解决方案提供商,提供在私有云、公有云、混合云环境下的虚拟机备份与恢复、瞬时恢复、数据库 CDP、数据库定时、数据归档、异地副本容灾、文件备份、灾难恢复演练等服务和解决方案,实现数据的容灾的产品与服务,防止由于人为误操作、病毒、攻击、自然灾害、战争等对数据的毁灭性破坏,其中就包括各种勒索病毒,可为各行业各企事业单位建设网络安全保护系统。
不论是事前预防,还是事后用解密工具,或者花钱买解锁密钥,一个容灾备份系统更加可靠有效。
- 标签:
- 公司新闻