公司新闻
Company News尽显智能运维,云祺带你走进灾备可视化
2024-05-15

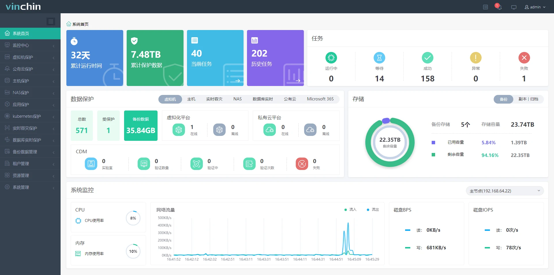
云祺数据可视化系统(Vinchin DataV) ,2.0版本全新升级,不仅将灾备核心数据外化于形,整合边缘数据、剖析深度内容,还新增了Microsoft 365应用保护和AWS公有云保护两个新模块,功能升级、画面更新,最终在数字化大屏幕上进行直观、多维、实时、动态的可视化展示。
Question:在一个灾备软件中,数据可视化能为我们带来什么?
Answer 1 更加美观的视觉效果
简约清新的色系搭配,清晰明了的图表展示,让备份进度一目了然。

Answer 2 更加交互的数据体验
动态数据图表为用户带来可操作的洞察力,使用户能够与数据进行直接交互。

Answer 3 更加精确的数据分析
运维人员能够查看数据保护进度,进行高级数据分析,让灾备更加精确。

5月16日下午15:00,云祺产品经理周文携手高级技术工程师代小龙,为大家带来《灾备可视化:从数据中解读灾备》分享,展示云祺如何利用可视化大屏实现智能运维方案。
5月16日下午15:00
《灾备可视化:从数据中解读灾备》
解构大屏设计
详析应用价值
活动预约

关注云祺,获取更多精彩信息。

- 标签:
- 公司新闻